Monitorare le prestazioni del proprio computer è una operazione fondamentale per assicurarsi che tutto stia funzionando correttamente, che non ci siano programmi difettosi che consumano le risorse in modo abnorme. Su un server questo è particolarmente vero, perché essendo perennemente acceso è facile che a lungo andare qualche programma riveli bug che cominciano a intasare la memoria. O perché, se accessibile da vari utenti, è possibile che qualcuno poco pratico o persino malintenzionato stia consumando molte più risorse di quante dovrebbe.
Esistono vari strumenti per il monitoraggio di un sistema, ciascuno con i suoi particolari vantaggi. Il programma Glances si rivela molto interessante rispetto ai concorrenti perché può funzione sia su GNU/Linux che su Windows e MacOS, e offre siala classica interfaccia da terminale che una comoda interfaccia web che permette di controllare il proprio computer anche da altri dispositivi come smartphone e tablet senza bisogno di una connessione SSH.
Il programma può essere installato facilmente su qualsiasi sistema con il comando
pip install glances
Ovviamente Python3 deve essere presente sul proprio sistema. Già immediatamente dopo l’installazione si può accedere all’interfaccia web.
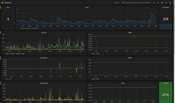
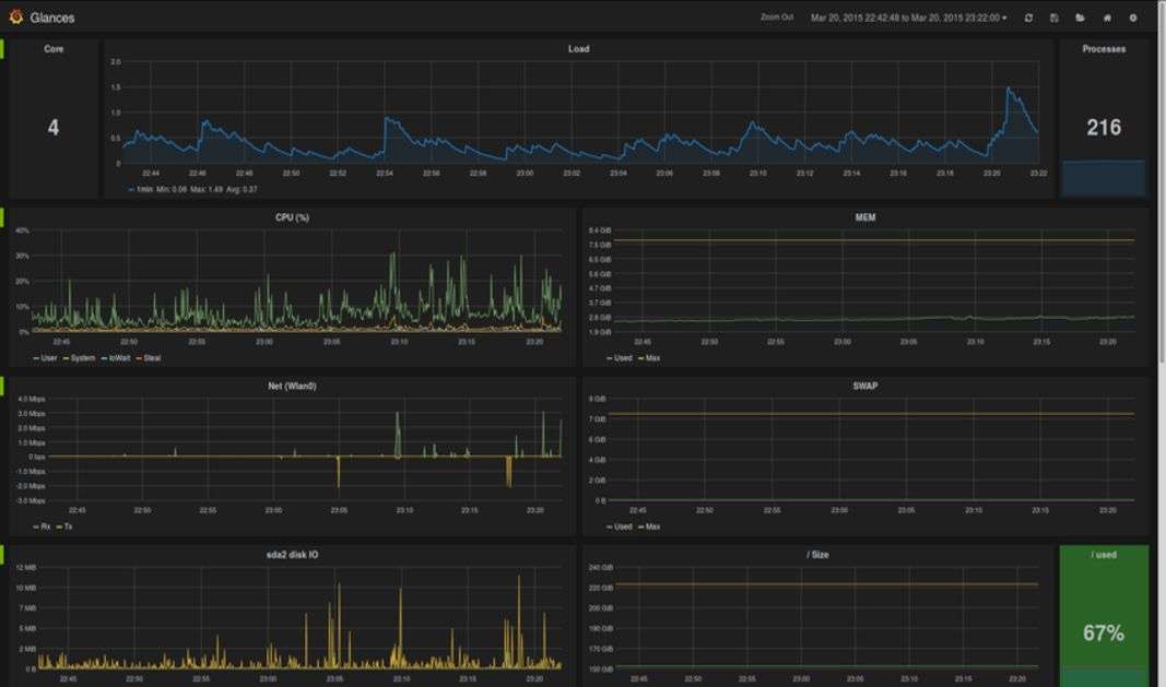
L’interfaccia di Glances si trova all’indirizzo localhost:61208. Simulando l’aspetto di un terminale, vengono presentati tutti i dati raccolti in tempo reale. Se si preferisce avere una idea di come l’utilizzo delle risorse cambi nel tempo, i dati possono essere visualizzati con Grafana, per ottenere dei grafici.
L’interfaccia web si adatta allo schermo di qualsiasi dispositivo, quindi si può controllare il proprio server anche dallo smartphone. Se si sta lavorando sul server stesso con un terminale remoto, è anche possibile avviare il programma con la sua interfaccia di testo per visualizzare i dati direttamente nel temrinale (come con top, ps, e programmi simili).


